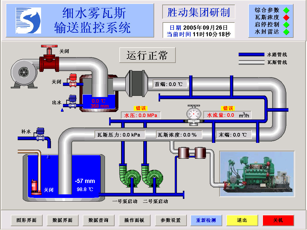
勝動集團細水霧瓦斯輸送監控係統 細水霧瓦斯輸送監控係統是勝利油田動力機械有限公司今年的一項發明專利,其中監控係統軟件是用組態工廠-DAQFactory設計,硬件自行開發,用於低濃度的瓦斯輸送,為防止瓦斯在可燃燒範圍5%~16%範圍內輸送產生火化引起管線爆炸,監控係統對輸送的過程進行全麵監視和控製,可以自動控製和啟停設備...... 以下是組態工廠DAQFactory的軟件界麵:


 詳細情況請聯係福州澳德公司 網址 http://www.ade-tech.com</a> QQ 36197365 MSN
|