關鍵詞:力控,數字化油田,實時數據庫,pSpace,監控組態軟件,ForceControl,電子巡井,示功圖,視頻係統,GIS,ERP
導語:某油田是一個複雜的、多層結構的信息化係統,集成了多種硬件平台、軟件平台、多種開發工具,是多個廠家共同實施和開發的特大型“數字化”項目。該項目實施周期長,項目中采用了幾千套的力控監控組態軟件作為基礎的油井、氣井、聯合站、集輸等油田關鍵生產的數據采集與集成。同時力控企業實時數據庫pSpacezuoweihailiangfenbushishujuguanlipingtaiqidaojizhongshujuchuliyucunchudezuoyong,likongxiliechanpinzuoweijichudezidonghuaruanjianpingtaiheshujuzhongxinguanlipingtai,weishuzihuayoutianjichudeshujucaijiyuguanlifahuilejudadezuoyong。
1、數字化油田介紹
隨著一些油田逐步進入石油開采後期,如何提高石油采收率、降低人力成本,已成為油田最為迫切的需求。我國各大油田已將“數字化油田建設”和“兩次開發、三次采油和水注挖潛”等技術,作為當前發展的首要任務。
1.1數字化油田概念
數字油田一般可以描述為:是(shi)以(yi)油(you)田(tian)為(wei)研(yan)究(jiu)對(dui)象(xiang),以(yi)計(ji)算(suan)機(ji)和(he)高(gao)速(su)網(wang)絡(luo)為(wei)載(zai)體(ti),以(yi)空(kong)間(jian)坐(zuo)標(biao)信(xin)息(xi)為(wei)參(can)考(kao),將(jiang)油(you)田(tian)的(de)生(sheng)產(chan)和(he)管(guan)理(li)的(de)多(duo)種(zhong)數(shu)據(ju)進(jin)行(xing)高(gao)度(du)融(rong)合(he)。在(zai)建(jian)立(li)油(you)田(tian)生(sheng)產(chan)和(he)管(guan)理(li)流(liu)程(cheng)各(ge)種(zhong)優(you)化(hua)模(mo)型(xing)的(de)基(ji)礎(chu)上(shang),利(li)用(yong)仿(fang)真(zhen)和(he)虛(xu)擬(ni)等(deng)技(ji)術(shu)對(dui)數(shu)據(ju)進(jin)行(xing)多(duo)維(wei)可(ke)視(shi)化(hua)表(biao)達(da),實(shi)現(xian)橫(heng)向(xiang)上(shang)涵(han)蓋(gai)整(zheng)個(ge)油(you)田(tian)地(di)域(yu),縱(zong)向(xiang)上(shang)油(you)田(tian)從(cong)地(di)麵(mian)到(dao)地(di)下(xia)的(de)多(duo)層(ceng)次(ci)信(xin)息(xi)定(ding)位(wei),提(ti)高(gao)油(you)田(tian)總(zong)體(ti)信(xin)息(xi)分(fen)析(xi)能(neng)力(li),以(yi)支(zhi)持(chi)油(you)田(tian)的(de)勘(kan)探(tan)和(he)開(kai)發(fa)等(deng)關(guan)鍵(jian)業(ye)務(wu)深(shen)入(ru)需(xu)要(yao)。從(cong)總(zong)體(ti)上(shang)輔(fu)助(zhu)油(you)田(tian)經(jing)營(ying)管(guan)理(li)的(de)決(jue)策(ce)分(fen)析(xi),進(jin)一(yi)步(bu)挖(wa)掘(jue)各(ge)個(ge)環(huan)節(jie)的(de)潛(qian)在(zai)的(de)價(jia)值(zhi),為(wei)油(you)田(tian)企(qi)業(ye)可(ke)持(chi)續(xu)發(fa)展(zhan)創(chuang)造(zao)良(liang)好(hao)信(xin)息(xi)支(zhi)撐(cheng)環(huan)境(jing)。
數字化在信息化整體架構上是生產的最前端,以井、站、管線等基本單元的生產過程監控為主,完成數據的采集、過程監控、動態分析,發現問題、jiejuewentiweichizhengchangshengchan。yuqitaxitongjianlitongyideshujujiekou,shixianshujudegongxiang,yishengchanguochengguanliweizhudexinxixitong,shiyoutianxinxixitonggongnengdeyanshenhekuochong。suoyouguanlizixitongdejianshezhuyaoweijianguan、分析、優化、更新實際生產相關的各個環節工作,達到高效智能化的企業化管理目標。油田數字化管理流程包括數據采集係統、井站監控平台、廠、作業區生產管理平台,其框架圖如下:

1.2油田數字化建設應用前景
目(mu)前(qian)油(you)田(tian)采(cai)油(you)區(qu)範(fan)圍(wei)大(da),油(you)井(jing)地(di)點(dian)分(fen)散(san),數(shu)量(liang)多(duo),抽(chou)油(you)機(ji)都(dou)在(zai)野(ye)外(wai)工(gong)作(zuo),數(shu)據(ju)的(de)提(ti)取(qu)是(shi)依(yi)靠(kao)人(ren)工(gong)手(shou)抄(chao),帶(dai)來(lai)的(de)工(gong)作(zuo)繁(fan)瑣(suo),工(gong)作(zuo)量(liang)大(da)。而(er)且(qie)數(shu)據(ju)不(bu)能(neng)得(de)到(dao)很(hen)好(hao)的(de)集(ji)中(zhong)統(tong)一(yi)管(guan)理(li),對(dui)設(she)備(bei)運(yun)行(xing)情(qing)況(kuang)不(bu)能(neng)及(ji)時(shi)檢(jian)測(ce)、記錄和統計,巡視、維wei修xiu檢jian修xiu也ye相xiang對dui困kun難nan,浪lang費fei大da量liang的de人ren力li和he物wu力li。多duo數shu采cai油you單dan位wei隻zhi能neng從cong保bao障zhang設she備bei能neng正zheng常chang運yun行xing角jiao度du對dui油you井jing進jin行xing管guan理li,沒mei有you對dui油you田tian能neng源yuan的de使shi用yong進jin行xing精jing益yi管guan理li,利li用yong率lv低di。
數字油田是油田企業生產、科研、管理和決策的綜合基礎信息平台。它將對油田信息化建設起著統領和導向的作用。數字油田已經表現出廣闊的應用前景:
(1)數字油田建設可以大幅度提高油田勘探開發研究和輔助決策水平,促進油田的可持續發展;
(2)數字油田建設可以優化生產流程,大幅度提升油田生產運行質量;
(3)數字油田建設可以促進油田改革的進一步深化,提高油田經營管理水平。
2、數字化油田建設
2.1項目的規劃
數字化油田項目采用麵向SOA的服務多層架構,該係統與地理信息係統、視頻係統、管理信息係統無縫集成,所有的生產數據完全由力控自動化軟件平台采用分布式構架進行遠程彙總。以建設“油氣田生產運行管理係統”為樞紐,建立麵向油氣田生產、科研、管理、經營的生產管理調度係統和信息資源共享平台,做到油氣田生產管理指揮智能化、辦公自動化、管理信息化、信息資源網絡化、業務處理電子化以及決策科學信息化,實現油氣田生產管理的高度協調統一,把油氣田建設成為現代化的數字油氣田。
油田采氣廠與輸油處SCADA係統,先將采氣廠與輸油處的數據由各個分廠采集至信息中心,為生產與調度提供原始數據,在信息中心采用企業級的實時、曆史數據庫,彙集各采油(氣)廠的數據,同時與地理信息係統、視頻係統、管理信息係統無縫集成,將超過眾多廠家的SI在統一平台上進行開發、實施和部署。將所有廠區工藝畫麵都進行了整合發布,通過Web瀏覽器即可訪問到某廠的某個站控係統具體運行情況。
2.2力控在數字油田的整體設計方案
監控組態軟件ForceControl作為基礎的油井、氣井、聯合站、集輸等油田關鍵生產的數據采集與集成平台,力控企業實時數據庫pSpace作(zuo)為(wei)海(hai)量(liang)數(shu)據(ju)管(guan)理(li)平(ping)台(tai)起(qi)到(dao)集(ji)中(zhong)數(shu)據(ju)處(chu)理(li)的(de)作(zuo)用(yong)。信(xin)息(xi)中(zhong)心(xin)針(zhen)對(dui)數(shu)據(ju)管(guan)理(li)平(ping)台(tai)配(pei)備(bei)兩(liang)台(tai)冗(rong)餘(yu)的(de)服(fu)務(wu)器(qi),在(zai)內(nei)網(wang)中(zhong)運(yun)行(xing),為(wei)確(que)保(bao)網(wang)絡(luo)安(an)全(quan),專(zhuan)門(men)配(pei)置(zhi)一(yi)台(tai)雙(shuang)網(wang)卡(ka)服(fu)務(wu)器(qi),一網口采集第三方軟件的數據,另一網口接入至VPN專網。力控ForceControl組態軟件以OPC方式采集第三方的數據,將采集的數據一方麵交由本地實時數據庫pSpace處理,另一方麵通過力控的NetServer組件,供遠端力控實時數據庫pSpace快速訪問數據。各分廠需要采集的數據經力控分布式實時數據庫pSpace進行數據彙總後,統一送到麵向SOA服務結構的管理係統中。
廠級調度中心提供係統的全部功能,實現在調度中心通過計算機係統遠程監控場站、天然氣輸配管網的運行情況。企業級實時數據庫pSpace負責處理、存儲、管理從場站、輸shu配pei管guan網wang各ge遠yuan程cheng站zhan點dian傳chuan送song來lai的de實shi時shi數shu據ju,同tong時shi又you為wei網wang絡luo中zhong的de其qi它ta服fu務wu器qi和he工gong作zuo站zhan提ti供gong實shi時shi數shu據ju。曆li史shi數shu據ju經jing壓ya縮suo處chu理li後hou存cun放fang在zai曆li史shi庫ku中zhong,也ye可ke以yi通tong過guopSpace寫入關係型數據庫ORACLE中。
2.3力控在采油(氣)廠的解決方案

(1)井場控製站現有PLC/RTU負責采集井場的數據,如壓力,流量,溫度等等,通過GPRS/電台的方式往集氣站發送數據。
(2)集氣站裝有PC機,安裝力控組態軟件,采集來自井場的數據,同時在集氣站設置RTU采集單元,將一些集氣站的信號進行采集並上發。
(3)建造2-3座天然氣處理廠,通過光纖采集若幹集氣站的數據,同時處理廠裝有DCS控製係統,采集本廠的數據。
(4)通過在輸油管道關鍵部位、油氣區重點路段和井場、井站安裝視頻監控、設置電子視頻跟蹤鎖定及傳聲警示等電子遙控係統,實現異常情況自動報警,監控出入油區的車輛、人員。
(5)在油氣廠調度中心,安裝具有很高性能的實時數據庫pSpace,通過光纖采集集氣站的數據和天然氣處理廠以及來自管網的數據,實現統一的管理。
2.4調度中心數據平台
在數字化油田建設中,力控企業級的實時曆史數據庫pSpace為核心,彙集各采油(氣)廠的數據,將超過20家的SI在統一平台上進行開發、實施和部署。將所有廠區工藝畫麵都進行了適合於WEB發布的形式重新組態,可以很直觀的從電子地圖訪問到某廠的某個站控係統當前的運行情況。
企業級實時曆史數據庫pSpace,可以滿足數字化油田的實時數據集成和海量的曆史數據存儲需求,其最大百萬點的應用規模、30萬次/秒的數據點並發寫入速度、最高15萬點/秒的查詢速度、先進強大的壓縮算法最高達到40:1的數據壓縮比。數據庫服務器支持Windows、UNIX、Linux等操作係統,並且支持數據冗餘備份,極大提高了數據的安全性和數據處理效率。
力控企業級實時曆史數據庫是一個具有標準接口的、可二次開發的平台。其能完成來自DCS、FCS、RTU、流量計算儀、流量計算機及其他各種具有或不具有標準通訊接口的控製係統的實時數據,並且實現采集、存儲、壓縮等功能,以及對實時數據和曆史數據的檢索、統計、分析、建模,並進行曲線、圖表顯示。可以實現流程性工業中典型的應用功能,如工藝流程圖展現、曆史曲線分析、曆史報警分析、報表管理等。同時,該數據庫能為其他管理軟件提供高效的數據接口,也可以將整理後的數據通過pSpace直接寫入關係數據庫,實現數據與其他管理軟件的雙向通訊。
3、數字油田係統功能
3.1生產監控
采集自噴井、抽油機井、電潛泵井、螺杆泵井、注水井、配水間、注水站、油水集輸管網、增壓站、轉油站、集輸站、罐區等生產場所裝置的實時生產數據,包括壓力、溫度、流量、液位、電流、電壓、轉速、功率、載荷、衝程、衝次等運行參數數據。並且包括油井的示功圖計量數據,將增壓站、注水井、接轉站、lianhezhandengyilikongyouqibanbenruanjianzhizuohaodegongyihuamianwenjiankaobeizhishuzihuapingtaidegongchengwenjianjiazhongjinxingkuaisubianyi,kedadaokuaisuzutaidemude,zuodaoguanlipingtaiyuzhankongdehuamiangaodutongyi,shixianshengchanshishi、智能監控 。
圖形化界麵完成後即可由pSpace web server進行頁麵的發布,具有相關權限的操作人員可以通過IE瀏覽器實時查看、控製等。
3.2視頻監控

genjumeigejingchangdejingkoushuliangdebutong,shezhibutongtaoshudeshipinjiankongshebei,yishixianduizhenggejingchangdeshishijiankong。meitaoshipinjiankongshebeikeyiduiduogegudingweizhideyuzhipaishehuoquzhengpaishe,tongshijubeizhinengwutixingweifenxigongneng,shixianduijingchangdezhoujiebaojing、feifachuangrudengshijianjinxingbaojingbingjinxingguangbotishi。shishitixingcaozuorenyuan,caozuorenyuankeyigenjubaojingdeqingkuangtongguoshoudongcaozuoshexiangjijinxingjinjuli,gaoqingxiquzhengluxiang,tongshiyekeyishixianzidongchufayuanchengluxianggongneng。
智能分析視頻服務器占用單台服務器,可實現安全防衛功能,有人員進入井場時,在增壓點語音報警,自動變大井場畫麵,自動拍照、存儲。增壓點(作業區)值班人員通過變焦操作,對進入井場人員進行識別。通過語音通道播放音頻警示文件(或通過麥克風遠程語音警示)。通過服務器軟件配置使之進行WEB發布,可以通過B/S模式進行畫麵切換。
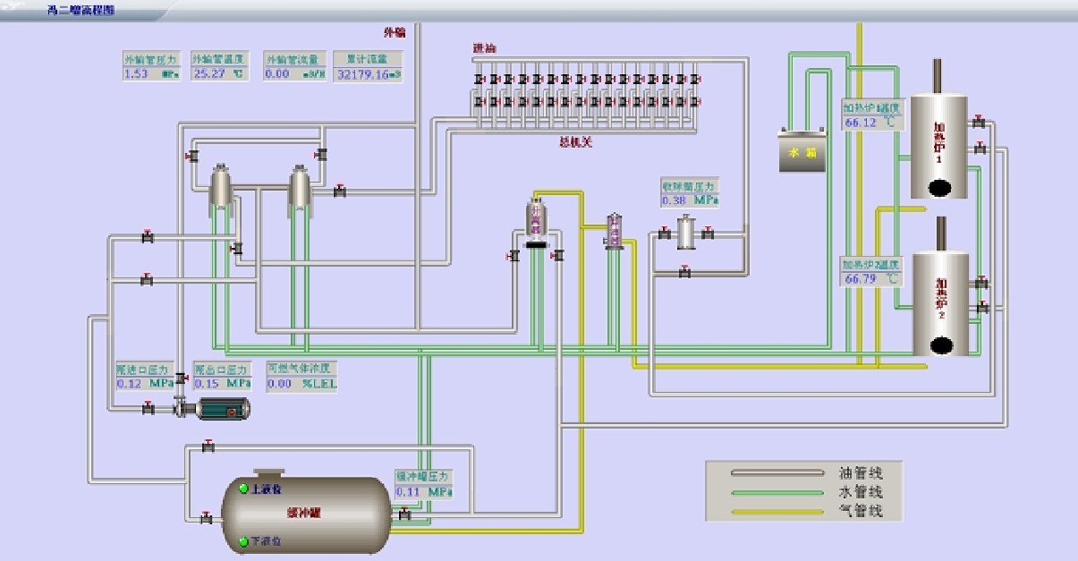
3.3示功圖分析
示shi功gong圖tu是shi油you田tian對dui油you井jing實shi施shi管guan理li的de重zhong要yao依yi據ju,是shi油you田tian的de一yi項xiang經jing常chang性xing的de檢jian查zha項xiang目mu。快kuai速su準zhun確que方fang便bian地di獲huo取qu示shi功gong圖tu對dui於yu及ji時shi了le解jie油you井jing產chan油you狀zhuang態tai和he抽chou油you機ji的de工gong作zuo狀zhuang態tai,及ji時shi發fa現xian卡ka杆gan、斷杆等故障,保持采油產量、減少電量消耗都具有非常重要的意義。所謂“示功圖”、“電流圖”,是油井生產中經常用的兩個生產曲線,即由同時傳輸的一組二維數組繪製而成的閉合曲線。

標(biao)準(zhun)化(hua)站(zhan)控(kong)軟(ruan)件(jian)中(zhong)的(de)示(shi)功(gong)圖(tu)係(xi)統(tong)將(jiang)數(shu)據(ju)轉(zhuan)存(cun)至(zhi)站(zhan)控(kong)的(de)量(liang)油(you)軟(ruan)件(jian)數(shu)據(ju)庫(ku)中(zhong),由(you)油(you)汽(qi)院(yuan)的(de)示(shi)功(gong)圖(tu)分(fen)析(xi)模(mo)塊(kuai)做(zuo)油(you)田(tian)產(chan)量(liang)的(de)計(ji)算(suan)及(ji)抽(chou)油(you)機(ji)工(gong)況(kuang)的(de)分(fen)析(xi)。借(jie)助(zhu)於(yu)示(shi)功(gong)圖(tu),可(ke)以(yi)判(pan)斷(duan)出(chu)采(cai)油(you)設(she)備(bei)工(gong)作(zuo)及(ji)供(gong)油(you)情(qing)況(kuang)是(shi)否(fou)正(zheng)常(chang),以(yi)便(bian)對(dui)非(fei)正(zheng)常(chang)油(you)井(jing)進(jin)行(xing)及(ji)時(shi)的(de)停(ting)機(ji)作(zuo)業(ye),減(jian)少(shao)設(she)備(bei)的(de)無(wu)效(xiao)磨(mo)損(sun),節(jie)約(yue)無(wu)效(xiao)的(de)電(dian)能(neng)消(xiao)耗(hao),保(bao)證(zheng)其(qi)工(gong)作(zuo)在(zai)最(zui)佳(jia)狀(zhuang)態(tai)。
3.4可燃氣體檢測
站zhan控kong係xi統tong在zai關guan鍵jian區qu域yu都dou安an裝zhuang有you可ke燃ran氣qi體ti報bao警jing檢jian測ce傳chuan感gan器qi,大da多duo為wei單dan一yi的de氣qi體ti報bao警jing開kai關guan,一yi些xie則ze是shi多duo種zhong氣qi體ti含han量liang分fen析xi的de傳chuan感gan器qi,由you專zhuan用yong的de數shu采cai儀yi將jiang可ke燃ran氣qi體ti的de成cheng份fen、含量等通過通訊方式將數據采集至站控計算機中,針對各種氣體的濃度進行柱狀、餅(bing)圖(tu)等(deng)做(zuo)分(fen)析(xi)曲(qu)線(xian)工(gong)作(zuo)。此(ci)類(lei)數(shu)據(ju)的(de)集(ji)合(he)至(zhi)數(shu)字(zi)化(hua)平(ping)台(tai)中(zhong)即(ji)可(ke)對(dui)所(suo)有(you)站(zhan)點(dian)進(jin)行(xing)安(an)全(quan)環(huan)境(jing)的(de)檢(jian)測(ce),對(dui)於(yu)判(pan)定(ding)事(shi)故(gu)原(yuan)因(yin)與(yu)責(ze)任(ren)提(ti)供(gong)原(yuan)始(shi)依(yi)據(ju)。

同時通過網絡數據庫將站控相關可燃氣體標簽變量采集至數字化平台pSpace中,根據不同的站點實施靈活的查詢模式,利用報警控件進行報警數據的統計和分析。報警內容包括報警數據名稱、報警時間、報警時刻數值、報警類別,報警級別、報警是否確認等,報警字體和背景顏色根據報警級別和確認狀態不同而不同。
3.5設備自檢
設備自檢子係統能夠實現對網絡設備、現場儀器儀表等數字化相關設備的定時自動巡檢,對故障設備進行報警提示,為後續維修保養、係統預警提供應用支持。

係統主界麵展示當前站點、井場以及單井的網絡通訊、現場在用儀表設備的工作狀態。儀器儀表設備包括一體化載荷位移傳感器、RTU等(deng)。當(dang)網(wang)絡(luo)拓(tuo)撲(pu)圖(tu)上(shang)的(de)綠(lv)色(se)圖(tu)標(biao)變(bian)為(wei)紅(hong)色(se),說(shuo)明(ming)當(dang)前(qian)係(xi)統(tong)中(zhong)的(de)網(wang)絡(luo)設(she)備(bei)出(chu)現(xian)故(gu)障(zhang)。紅(hong)色(se)圓(yuan)點(dian)代(dai)表(biao)當(dang)前(qian)展(zhan)示(shi)的(de)井(jing)場(chang)及(ji)其(qi)下(xia)轄(xia)單(dan)井(jing)設(she)備(bei)工(gong)作(zuo)狀(zhuang)態(tai)異(yi)常(chang)。當(dang)網(wang)絡(luo)拓(tuo)撲(pu)圖(tu)上(shang)的(de)綠(lv)色(se)圖(tu)標(biao)變(bian)為(wei)藍(lan)色(se),說(shuo)明(ming)當(dang)前(qian)係(xi)統(tong)中(zhong)的(de)儀(yi)器(qi)儀(yi)表(biao)工(gong)作(zuo)狀(zhuang)態(tai)異(yi)常(chang)。同(tong)時(shi)此(ci)係(xi)統(tong)還(hai)具(ju)備(bei)查(zha)看(kan)實(shi)時(shi)故(gu)障(zhang)信(xin)息(xi)以(yi)及(ji)曆(li)史(shi)故(gu)障(zhang)信(xin)息(xi)的(de)功(gong)能(neng)。
3.6電子報表係統

電子報表主要為油田生產管理彙報工作提供一個智能報表平台,產量數據、設備台賬、子係統分析、生產監控數據等都需要報表輸出的支持,可靈活替代原有手工報表的方式。由實時曆史庫平台pSpace組態,可對普通如班報、日報、月報、年報等基於時間標簽的報表進行存儲、查詢、打印、輸出等工作。同時可以生成各種樣式報表、圖表,從而為分析優化決策提供數據基礎。
3.7管網檢測
管網檢測主要包括實時監測井場集油管線、站點外輸管線、注水管網的壓力流量運行狀況,並設置預警報警界限,從而在異常情況下實現自動報警預警功能。平台的實時數據庫通過OPC協議將首、末站的現場壓力流量數據采集到數據庫中,以管網拓撲圖的形式展示。
xieloushishuyouguandaoyunxingdezhuyaoguzhang。shuyouguandaobeidakongdaoyouyijifushichuankongzaochengxieloushigulvyoufasheng,yanzhongganraolezhengchangshengchan,zaochengjudadejingjisunshi。jutishishifangfayoushishishujukudetuxinghuaquxiangongjuzhizuoshishiquxianfenxi,bingjinxinghoutaibaojingchuli,youguanjianxingbaojingshixuyaotixingcaozuoyuan/管理者加以重視。經過WEB發布,使得更多監管部門可隨時看到管線泄漏分析係統的情況,對於評估管線輸油狀況及安全責任區劃分起著重大作用。
3.8供注水分析
關於供注水分析係統,主要是實時顯示供注水管網、注水井、水源井運行狀態和相關參數。各個界麵均可顯示實時及曆史數據;由you標biao準zhun化hua站zhan控kong係xi統tong完wan成cheng對dui注zhu水shui井jing及ji閥fa組zu的de監jian控kong,一yi方fang麵mian可ke以yi選xuan擇ze需xu要yao設she定ding的de注zhu水shui井jing進jin行xing注zhu水shui量liang設she定ding,另ling一yi方fang麵mian可ke以yi通tong過guo設she置zhi注zhu水shui井jing注zhu水shui壓ya力li和he瞬shun時shi流liu量liang波bo動dong上shang下xia限xian,若ruo超chao限xian則ze係xi統tong會hui及ji時shi報bao警jing。

將(jiang)所(suo)有(you)站(zhan)點(dian)的(de)供(gong)注(zhu)水(shui)數(shu)據(ju)通(tong)過(guo)網(wang)絡(luo)數(shu)據(ju)庫(ku)同(tong)步(bu)至(zhi)平(ping)台(tai)實(shi)時(shi)數(shu)據(ju)庫(ku)中(zhong),由(you)實(shi)時(shi)數(shu)據(ju)庫(ku)圖(tu)形(xing)化(hua)棒(bang)圖(tu)等(deng)工(gong)具(ju)進(jin)行(xing)供(gong)注(zhu)水(shui)量(liang)與(yu)油(you)井(jing)產(chan)量(liang)的(de)數(shu)據(ju)對(dui)比(bi)關(guan)係(xi),可(ke)以(yi)根(gen)據(ju)腳(jiao)本(ben)運(yun)算(suan)得(de)出(chu)注(zhu)水(shui)量(liang)給(gei)定(ding)的(de)建(jian)議(yi)數(shu)據(ju)值(zhi),從(cong)而(er)確(que)保(bao)節(jie)約(yue)注(zhu)水(shui)和(he)平(ping)穩(wen)注(zhu)水(shui)。
3.9GIS係統集成
GIS軟件平台需單獨占用一台服務器,根據實際的地理信息參數配置及JAVA接口二次開發,將地形地貌等地理信息錄入至GIS數據庫中,並能夠將實際廠站等坐標、名稱、簡介等信息顯示與GIS的圖形化界麵中,通過GIS係統與數字化平台ORACLE數據庫的數據交互,將一些關鍵數據同時動態顯示與GIS地圖中,並可進行網頁index鏈接切換,直接進入至平台子係統的功能模塊中,將其以地理導航方式進行WEB發布,在整個數字化平台中使之成為一個地理導航的框架結構。
力控科技開發的ForceControl監控軟件具有豐富的組件接口,軟件可通過GIS組件實現與GIS係統的無縫集成。GIS組件支持Mapinfo與ArcGIS的地圖文件格式,支持組件方式集成GIS-GPS的功能,利用腳本和VBA調用可充分互動。

3.10ERP係統集成
力控軟件“動態”數據源的設計保證了B/S和C/S等網絡模式的數據訪問,除了訪問自己的實時曆史數據庫,同時也支持SQL關係數據庫和國外大型實時曆史數據庫等多種數據庫係統。係統的參數管理提供了參數的“動態”注冊,方便負載調度,曆史數據存儲歸檔支持數據定時存儲、條件存儲、變化壓縮存儲、趨勢壓縮存儲等多種技術,具備更強大的生產數據分析與統計功能,並且軟件具有豐富的數據接口方便的與ERP係統的集成。
4、結論
油田建設的數字化能使企業提高工作效率、提高工作質量、增加企業經濟效益和社會效益。通過油田數字化建設各個環節應用係統進行智能化處理、快(kuai)速(su)整(zheng)合(he)。使(shi)這(zhe)些(xie)信(xin)息(xi)資(zi)源(yuan)得(de)到(dao)最(zui)大(da)限(xian)度(du)地(di)共(gong)享(xiang)和(he)有(you)效(xiao)利(li)用(yong),及(ji)時(shi)為(wei)決(jue)策(ce)者(zhe)提(ti)供(gong)依(yi)據(ju),促(cu)進(jin)企(qi)業(ye)管(guan)理(li)水(shui)平(ping)和(he)運(yun)行(xing)效(xiao)率(lv)的(de)提(ti)高(gao)。使(shi)油(you)田(tian)管(guan)理(li)走(zou)向(xiang)科(ke)學(xue)化(hua)和(he)最(zui)優(you)化(hua),使(shi)企(qi)業(ye)業(ye)務(wu)流(liu)程(cheng)規(gui)範(fan)化(hua)、信息資源共享最大化、製zhi度du管guan理li科ke學xue化hua。從cong而er促cu使shi企qi業ye整zheng體ti水shui平ping的de提ti升sheng,增zeng強qiang石shi油you企qi業ye在zai國guo際ji市shi場chang的de競jing爭zheng力li。力li控kong係xi列lie產chan品pin作zuo為wei基ji礎chu的de自zi動dong化hua軟ruan件jian平ping台tai和he數shu據ju中zhong心xin管guan理li平ping台tai,為wei數shu字zi化hua油you田tian基ji礎chu的de數shu據ju采cai集ji與yu管guan理li發fa揮hui了le巨ju大da的de作zuo用yong。
力控科技官方網站:http://www.sunwayland.com.cn/
力控科技官方微博:http://e.weibo.com/sunwayland