|
一、係統概述 井jing下xia水shui泵beng房fang承cheng擔dan著zhe礦kuang井jing的de排pai水shui任ren務wu,對dui煤mei礦kuang的de安an全quan生sheng產chan起qi著zhe舉ju足zu輕qing重zhong的de作zuo用yong。水shui泵beng控kong製zhi係xi統tong對dui各ge水shui泵beng房fang排pai水shui泵beng實shi行xing全quan方fang位wei自zi動dong監jian控kong,及ji時shi掌zhang握wo其qi礦kuang井jing湧yong水shui情qing況kuang,以yi便bian及ji時shi完wan成cheng排pai水shui任ren務wu,並bing掌zhang握wo水shui泵beng的de實shi時shi工gong作zuo狀zhuang態tai,記ji錄lu水shui泵beng運yun行xing參can數shu,保bao證zheng水shui泵beng工gong作zuo在zai完wan好hao的de狀zhuang態tai。該gai係xi統tong對dui煤mei礦kuang安an全quan生sheng產chan具ju有you較jiao大da的de現xian實shi意yi義yi。 二、 設計方案 水泵自動控製係統由地麵自動化監控中心站、井下控製主站兩部分組成。主站控製器的核心部分選用西門子S7-300係列PLC,上位機選用力控組態軟件ForceControl,實時采集數據,控製水泵啟停,以實時圖形、圖像、數據、文字等方式,直觀、形象、實時地反映係統工作狀態。其中現場信號有: (1)輸入信號:各水泵開停及故障信號、電動球閥狀態信號、水泵真空度、水泵電機狀態信號、水泵出口壓力、水倉水位、電機軸承溫度、電機外殼溫度、水泵外殼溫度、電機和水泵連接軸溫度。並且可實現紅外檢測各主管道流量。 (2)輸出信號:水泵電機啟/停控製、射流裝置球閥開/關控製、電動閘閥開/關控製。

圖1泵房係統拓撲結構圖
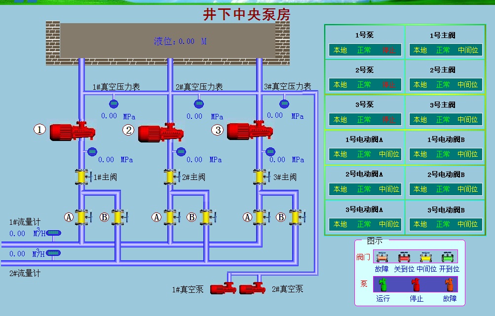
三、係統功能 井下主排水監控係統實現水泵運行自動化,保證水泵安全穩定運行,該係統主要具備以下5部分功能。 (1)數據采集分析及保護:係統可采集與監測水泵、電機、各個排水管、閥門、水(shui)倉(cang)等(deng)所(suo)有(you)現(xian)場(chang)設(she)備(bei)的(de)實(shi)時(shi)數(shu)據(ju),並(bing)且(qie)可(ke)以(yi)實(shi)時(shi)顯(xian)示(shi)各(ge)個(ge)設(she)備(bei)的(de)工(gong)作(zuo)狀(zhuang)態(tai),通(tong)過(guo)預(yu)先(xian)設(she)定(ding)好(hao)的(de)控(kong)製(zhi)策(ce)略(lve)可(ke)對(dui)現(xian)場(chang)設(she)備(bei)進(jin)行(xing)聯(lian)鎖(suo)保(bao)護(hu)控(kong)製(zhi)。 (2)通訊:PLC控製器配備以太網通訊模塊,可把PLC接入井下工業網,中央泵房PLC接入井下中央變電所環網交換機,經井上井下環網將水泵機組實時的運行信息傳到地麵監控係統。支持標準OPC接口實現無縫交互功能。 (3)顯示功能:係統可實時顯示現場排水工藝流程,通過圖形動態顯示水泵、閥門、運行狀態,直觀地顯示水泵的工作狀態和電動閥的開閉位置,實時顯示水泵抽真空情況和出水口壓力、流量等實時值。 (4)報警功能:係統通過高度模擬現場排水工藝流程,采用改變圖形顏色和閃爍方式進行事故報警,直觀地顯示水泵及相關設備的工作狀態。如水位、壓力、電機軸溫、水泵外殼溫度等的超限報警,自動記錄報警信息以便工程師分析故障信息。 (5)數據記錄和存儲功能:地(di)麵(mian)監(jian)控(kong)係(xi)統(tong)實(shi)時(shi)采(cai)集(ji)重(zhong)要(yao)參(can)量(liang)並(bing)進(jin)行(xing)定(ding)期(qi)存(cun)儲(chu),操(cao)作(zuo)員(yuan)可(ke)查(zha)詢(xun)存(cun)儲(chu)到(dao)曆(li)史(shi)數(shu)據(ju)庫(ku)的(de)數(shu)據(ju),以(yi)報(bao)表(biao)和(he)曲(qu)線(xian)的(de)形(xing)式(shi)展(zhan)示(shi),並(bing)支(zhi)持(chi)打(da)印(yin)功(gong)能(neng),為(wei)技(ji)術(shu)員(yuan)分(fen)析(xi)係(xi)統(tong)運(yun)行(xing)狀(zhuang)況(kuang)提(ti)供(gong)科(ke)學(xue)的(de)依(yi)據(ju)。

圖2 中央水泵房係統示意圖
四、結語 綜上所述,本係統結合先進的計算機技術、網絡通信技術、自動控製技術,借助力控ForceControl軟件平台,實現了煤礦主排水係統的自動化與智能化。
力控科技官方網站:http://www.sunwayland.com.cn 力控科技官方微博:http://e.weibo.com/sunwayland
|